Для визуализации твоего отчета Яндекс Директ, Яндекс Метрики и CoMagic в DataLens мы подготовили для тебя простой для настройки шаблон
Быстро оптимизировать метрики и конверсии.
В шаблоне отчета представлены метрики:
Расходы
Показы
Клики
CTR
CPC
Визиты
Новые пользователи
Покупки сайт
CR (Покупки сайт)
CPA (Покупки сайт)
Выручка сайт
Звонки
Звонки с покупкой
CR (Звонок в покупку)
Выручка звонки
Всего покупок
Выручка
ДРР

Получить сквозную аналитику “из коробки”. Объединяйте данные из Метрики, Директа и CoMagic, чтобы видеть весь путь клиента от клика до покупки и оценивать вклад каждого источника в продажи

Сравнивать периоды и видеть динамику ключевых метрик. Сравнивайте два периода, чтобы отслеживать динамику ключевых метрик: трафика, лидов, заявок, конверсий и стоимости лида

Фильтровать данные под конкретные задачи. Фильтруйте данные по проектам, источникам, устройствам и кампаниям, чтобы быстро получать нужные срезы и фокусироваться на результативных направлениях

Построить воронку продаж по каждому каналу. Отслеживайте путь клиента от визита до покупки по каждому каналу, сравнивайте конверсии и перераспределяйте бюджеты по эффективности

Анализировать динамику показателей рекламных кампаний. Следите за показами, кликами, CTR и CPC, чтобы вовремя замечать изменения и корректировать рекламную стратегию

Оценивать качество трафика по ключевым метрикам. Анализируйте глубину просмотра, конверсию, CPA и отказы, чтобы понимать, какие источники приводят наиболее целевую аудиторию

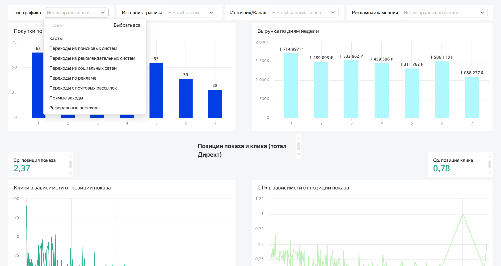
Изучать метрики по дням недели и позициям показа. Определяйте, в какие дни и при каких позициях объявлений CTR и выручка выше, чтобы оптимизировать показы и бюджеты

Видеть и сравнивать лиды и покупки по каждому источнику трафика. Сравнивайте, какие каналы - реклама, соцсети, поиск, карты или рефералы - приносят больше лидов и продаж